- What is the Analytics Panel and Its Uses?
- How to Understand and Extract Valuable Information from This Data?
- Understanding These Complex Terminologies
What is the Analytics Panel?
The Analytics Panel is a powerful tool within Cube6 designed to provide comprehensive insights into your chatbot’s performance. It displays key data, including the total number of messages, total WhatsApp conversations, and the total number of leads generated from all your bots. By using the Analytics Panel, you can:- Monitor the overall activity and engagement levels of your chatbots.
- Assess the effectiveness of your bots in generating leads.
- Identify trends and patterns in user interactions.
- Evaluate the performance of your chatbots on a daily, weekly, and monthly basis.
- Make data-driven decisions to optimize and improve your chatbots.
| Terms | Meaning |
|---|---|
| Leads | Leads are the new customers who have shared their contact information during a chat with the bot. |
| Paid Conversations | The paid conversations are those that are initiated by the admin side. |
| Free Conversations | The paid conversations are those that are initiated by the admin side. Free Conversations The free conversations are those that are initiated by the end user side. |
| Current Billing Cycle | It is the duration of your current plan. |
| AI messages | |
| Total Messages | In this document you’ll find the Total number of messages, these are the messages that are sent by the chatbot and do not include messages from the end-user. |
Analytics Panel
-
To manage your chatbot, you need to first visit the Cube6 Dashboard

Insights
- Messages: Under this, you will see the total number of messages consumed by your account during this billing cycle. (Messages from WhatsApp, Telegram and Facebook bots are excluded)
- WhatsApp Conversations: Here you will see the total number of WhatsApp conversations consumed by your account during this billing cycle.
- AI Messages: Total number of AI messages consumed by your account during this billing cycle.
- Leads: Total leads generated during this billing cycle.
Your Bots
You will be able to view all the chatbots you’ve created, along with the messages and leads generated by each bot during this billing cycle. Additionally, you will have the option to edit or delete your bot from here. To access the Analytics panel, click on “Analytics” in the left sidebar.
Overview
- Messages: Total number of messages since the account was created.
- Leads: Total number of leads generated since the account was created.
Analytics Summary
Here you can view the trends of the total number of messages and total leads generated by your bots.- You can choose which bot’s trends to view. You can also select all bots to see the trends for the total number of messages and leads generated across all bots.
- You have the option to choose the duration: daily, weekly, or monthly.
Bot-Wise Analytics
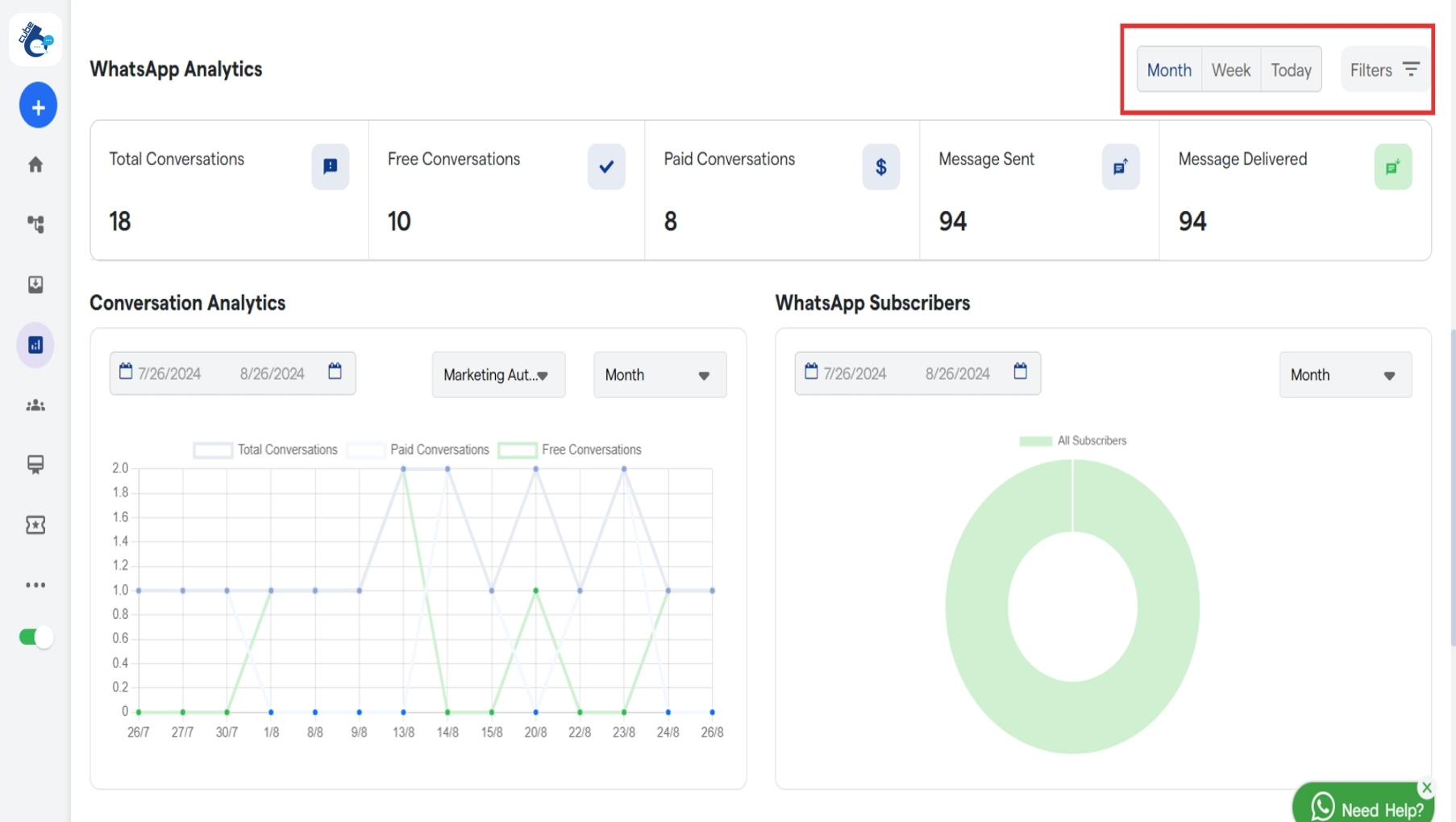
You can view the total number of messages and total leads generated by each bot. Choose the duration: Current Billing Cycle, Current Month, Since Account Creation. Now scroll down, to view WhatsApp Analytics
- Total Conversations: It displays the total number of WhatsApp conversations between the chatbot and end users.
- Free Conversations: The Total number of conversations initiated by the end-user side.
- Paid Conversations: Total number of conversations which are initiated by the admin side.
- Messages Sent: Total number of messages sent by our WhatsApp chatbot but didn’t get delivered to the end user (Single tick on sent WhatsApp message).
- Messages Delivered: Total number of chatbot messages delivered to the end user (Double tick on WhatsaApp).
Conversation Analytics
You can view the trends of:- Total Conversations
- Paid Conversations
- Free Conversations

WhatsApp Messages by Status
Here you will find the Messages sent vs Messages Delivered trend. You can select the chatbot and duration.WhatsApp Messages
Here also you can view the Messages sent vs Messages Delivered trend, but for every month, week and day.Section 2: Chatbot Engagement

- Total Sessions: Total number of sessions
- Unique Users vs Returning Users: Compares the number of new users coming to the chatbot, vs the ones returning
- Session Duration: Average time spent with chatbot
- Messages per Session: Average number of messages between user and bot.
- Escalation Rate: % of chats escalated to human agents.
- Resolution Rate: Shows percentage of conversations that were successfully resolved
- Drop-off Rate: Depicts number of users that left the session before it was completed.
Section 3: Live Chat

- Total Live Chat Sessions: Tells total number of live chat sessions.
- Live Chat Acceptance Rate: % of live chat requests accepted by agents
- First Response Time: Average time to reply to user’s first message when chat is initiated.
- Average Response Time: Average time taken to messages as the chat is going on.
- Average Chat Duration: Average live chat time duration
- Resolution Time: Time taken on average to resolve a user’s issue.
Section 4: AI Analytics

- Thumbs Up and Down: Shows the positive to negative responses of the users to the chat.
- Frequent Topics: Most frequently discussed topics in the chat.
- Response Effectiveness: Measure of response accuracy.
Section 5: Chatflows

Activations & Participants: A measure of activations vs participations

